Skip to content

Managing a Cluster

You can use the pgEdge Distributed Postgres (Cloud Edition) console to review cluster information; highlight the name of a cluster in the Clusters menu to access the console for that cluster.

The cluster console header

If you've recently created or modified the cluster, the header displays a banner showing the cluster state. The console header also displays information about the selected cluster:

  • The cluster name.
  • The length of time since the last cluster update.
  • The preferred connection type (Public or Private); this indicates if the cluster nodes are in a public subnet or not.
  • The Cluster ID associated with the cluster.
  • The name of the cloud provider account on which the cluster resides; click the name of the account to navigate to the details page for the account.
  • User-defined resource tags associated with the cluster.

Also in the cluster header, a set of informational panes tell you the state of the cluster at a glance:

  • the total node count
  • the number of healthy nodes
  • the number of unhealthy nodes
  • the number of unresponsive nodes

The Cluster Information Tabs

Cluster Overview

The tabbed browser on the Cluster tab provides quick access to information about the state of your cluster:

  • Select the Overview tab to view information about the cluster, and the databases currently deployed on the cluster. Detailed information about the cluster's nodes is displayed below. Click on an icon in the Database pane to navigate to detailed information about the selected database.
  • Select the Metrics tab to view details about cluster resource use.
  • Select the Logs tab to review cluster log files.

The Overview Tab

Select the Overview tab to review information about the cluster. Panes on the Overview tab contain links to cluster artifacts:

  • Select a database name in the Databases pane to navigate to the information page for that database.
  • Select a backup store name in the Backup Store pane to navigate to the information page for the store.

The cluster overview

The Nodes pane contains general node information. Use the tabbed browser to select a node to review information that node:

  • The Availability Zone lists the provider region in which the node is deployed.
  • Use the External IP Address when making ssh connections to the node.
  • Use the Internal IP Address when configuring VPN connections to the node.
  • The Instance Type and Volume Size fields provide node size information.
  • The Instance ID identifies the node and associated resources in the cloud provider console.
  • The UUID is a unique identifier for cluster resources outside of the cloud provider console; use the UUID when making API calls.

Cluster Nodes Map

When the Overview tab is selected, a map displays the locations of the cluster's nodes. Hover over a mapped node to display the name and city in which the node resides.

The cluster console Map tab

Review Firewall Configuration

The Overview tab displays the currently defined [Firewall Rules] (firewall.md).

The cluster's firewall rules

Select the Manage Firewall Rules button to open a dialog that allows you to modify or create rules for the cluster.

VPC Associations

The Overview tab also displays the current VPC Associations:

The cluster's VPC associations

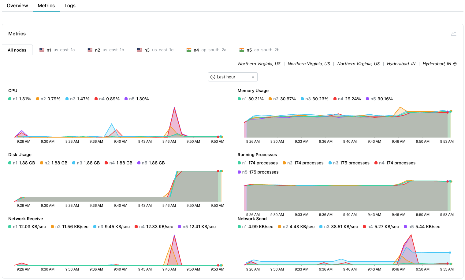
Reviewing Cluster Metrics

Select the Metrics tab to review detailed system resource usage for the cluster.

The cluster metrics

Select from tabs across the top to review a graph containing:

  • Metrics for All nodes in your cluster.
  • Metrics for a specific node in your cluster.

Use the drop-down at the top of the Metrics pane allows you to specify the length of time displayed by each graph.

Select a point on a graph to display information about the graphed event that occurred on your cluster:

![A point-in-time selected in the cluster metrics graph] (../images/cluster_metrics_PIT.png)

The graphs display metrics about:

Graph Name Description
CPU The percentage of CPU used by the database
Memory Usage Memory used (in MB)
Disk Usage The amount of disk space used (in GB)
Running Processes The number of running processes
Network Receive The amount of data received by the instance
Network Send The amount of data transmitted from the instance

Select the Logs tab to review log files for the cluster.

The cluster log files

Use the tabs across the top to select the node(s) for which you'd like to review the log files. Then:

  • select System logs to review the system commands performed to manage your cluster.
  • select Docker logs to review the Docker-specific commands executed to manage the container in which your cluster is running.
  • select SSH logs to review details about ssh connections made to your cluster.

Use the Auto refresh/Manual refresh drop-down to specify if the log entries should update automatically (Auto refresh), or to pause updating (Manual refresh) for easier viewing. To manually refresh the log table's content, select the refresh button to the right of the drop-down.

Use controls in the table header to sort or search the selected log file:

  • Select a column heading to sort alphabetically by the column value; click a second time to reverse the sort order.
  • Click the filter icon to the right of the Level heading to select a status from the drop-down; all rows assigned the selected status will be filtered to the top of the result set.

Filtering the cluster log

  • Use the search box to the right of the Message label to enter a search string; the search term will be highlighted in the log file entries. Use the navigation arrows to move to the next/previous occurrence of the search term.

Searching the cluster log

pgEdge Distributed PostgreSQL: Cloud Edition Resources

Use the links at the end of the navigation pane to access pgEdge Distributed PostgreSQL: Cloud Edition resources:

  • For an invitation to the pgEdge Discord server, select the Community link.
  • To review the documentation, select the Docs link.
  • To manage account details, select the Settings link.
  • Select the Team Management link to manage account membership.